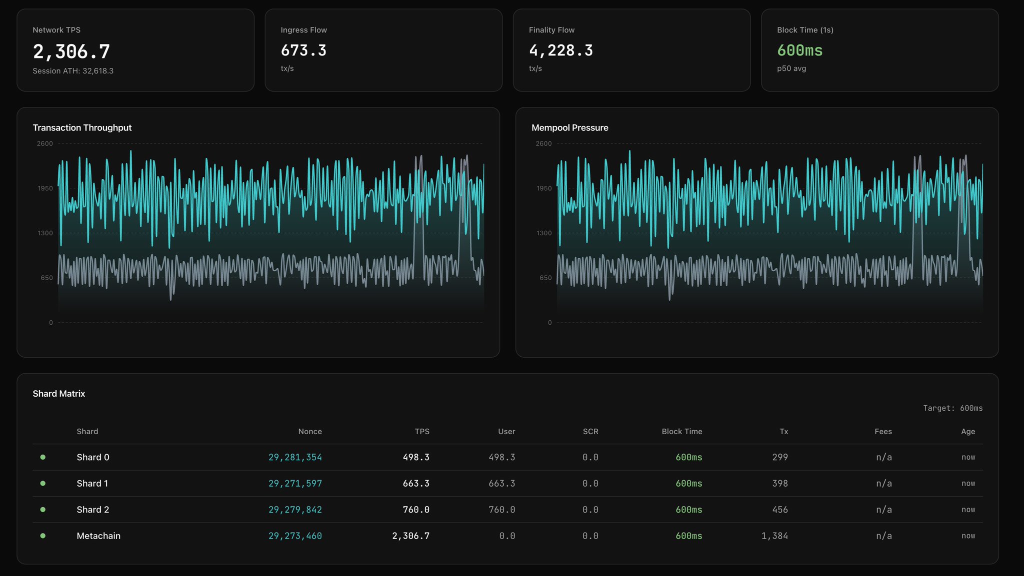
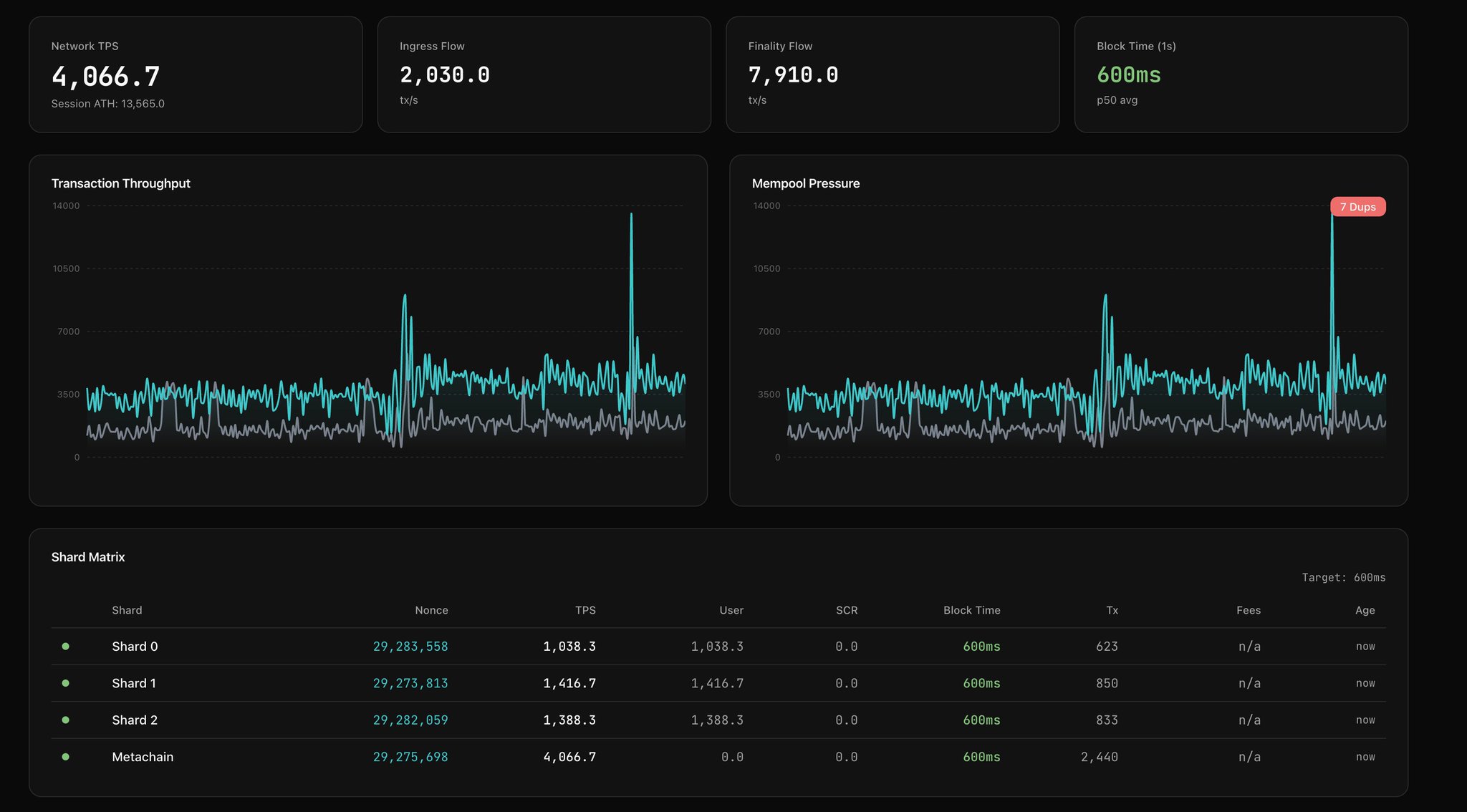
MultiversX (EGLD)
$4.163 -0.38% 24H
- 36社交热度指数(SSI)-40.34% (24h)
- #79市场预警排名(MPR)-23
- 124小时社交提及量-75.00% (24h)
- 100%24小时KOL看好比例1位活跃KOL
- 概要
- 看涨信号
- 看跌信号
社交热度指数(SSI)
- 总体数据36SSI
- 社交热度趋势(7D)价格(7D)情绪分布看涨 (100%)社交热度洞察
市场预警排名(MPR)
- 预警解读
相关推文
- 发布后EGLD走势看涨
- 发布后EGLD走势看涨
- 发布后EGLD走势看涨
- 发布后EGLD走势看涨
- 发布后EGLD走势看涨
- 发布后EGLD走势看涨
- 发布后EGLD走势看涨
- 发布后EGLD走势看涨
Mihai | XOXNO.com 🔥🛠️ 创始人 开发者 S5.38K @mihaieremia
Mihai | XOXNO.com 🔥🛠️ 创始人 开发者 S5.38K @mihaieremia
175 12 2.67K 阅读原文 >发布后EGLD走势看涨- 发布后EGLD走势看涨